Обзор Аспро.Cloud: CRM, проекты и финансы в одной системе
Предпринимателю нужен полный контроль над бизнесом: от новых лидов до оплаты счетов. Но это невозможно, когда CRM, проекты и финансы существуют в разных системах. Аспро.Cloud возвращает контроль и объединяет все ключевые инструменты в одном окне.
CRM
CRM-модуль в Аспро.Cloud собирает весь процесс продажи в одном окне и помогает заключать больше успешных сделок.
Карточка сделки
В карточке хранятся все данные о работе с клиентом: первичная информация, записи звонков и комментарии сотрудников. Менеджер может быстро изучить историю взаимодействия и вернуться к заказчику с уже готовым решением. Это напрямую влияет на скорость закрытия сделки и экономит рабочее время. В то же время клиент чувствует заботу и начинает больше доверять компании.

Макет карточки гибко настраивается — нужные поля можно вывести на главный экран, а второстепенные убрать. В результате менеджер не тратит время на поиск ключевой информации в десятках полей и ведет переговоры более уверенно и предметно. А это влияет на скорость закрытия сделок и качество обслуживания.
Создание сделок
Благодаря интеграции с мессенджерами, соцсетями и формами на сайте система автоматически создает сделку и подтягивает в нее всю вводную информацию, Если клиент написал в соцсети, а позже позвонил, то платформа объединяет историю в одну карточку. Все обращения остаются под контролем, и ни одна заявка не теряется.

Отображение сделок
Работать со сделками можно на канбан-доске или в формате списка.
Канбан-доска показывает процесс наглядно — видно, где переговоры затянулись и сколько сделок уже на финальном этапе. Руководитель может быстро оценить ситуацию и при необходимости скорректировать работу.

Отображение в формате списка помогает эффективно работать с массивами данных и легко анализировать их. Больше не нужно выгружать данные в Excel, чтобы найти все сделки на сумму свыше 100 000 рублей или посмотреть задачи конкретного менеджера. Встроенные фильтры позволяют мгновенно получать любые срезы и принимать верные управленческие решения.

Здесь же вы можете выполнить массовые действия со сделками: заменить менеджера, объединить карточки или приостановить работу. Это уменьшает количество ручной работы и помогает поддерживать порядок в CRM.


База клиентов
Система автоматически собирает единую базу клиентов, которая позволяет быстро находить контакты, сегментировать аудиторию и повышать количество повторных продаж.

Фильтры помогают отслеживать эффективность работы по конкретным показателям, например, по разным каналам продаж и по сделкам конкретного менеджера. Также фильтры позволяют сегментировать клиентов по различным критериям, таким как стадия воронки продаж, география, отрасль или тип компании. Это помогает адаптировать маркетинг и продажи под конкретные группы.
Задачи
Аспро.Cloud помогает контролировать задачи, сроки и загрузку команды. Благодаря встроенному планировщику команда работает согласованно, а руководитель видит, кто выполняет поручения в срок, а где есть задержки.
Карточка задач
Поручения и информация по ним хранятся в отдельных карточках. Здесь собрана вся информация: краткое описание задачи, срок, ответственные, приоритет, теги и привязка к проекту или сделке. Все необходимое доступно в одном месте. Поэтому сотрудник сразу начинает выполнять поручение, а не ищет детали в почте и мессенджерах. Это напрямую влияет на скорость и точность его работы.

К задаче также можно прикрепить файлы.

Поля карточки можно адаптировать под формат работы отдела. Гибкие настройки макета задачи помогает отображать только нужную для сотрудников информацию.

В карточке можно создавать подзадачи со сроками, статусами и ответственными. Такой формат удобен, когда нужно декомпозировать большую задачу и распределить ответственность в команде.
Отображение задач
В Аспро.Cloud доступно пять способов отображения задач. В любом формате можно фильтровать и редактировать несколько задач одновременно. Это экономит время и избавляет от рутины.
Диаграмма Ганта
Диаграмма помогает видеть, как идет работа по задачам одновременно во всех проектах. Такое отображение помогает в целом видеть загрузку сотрудников и избегать наслоений в работе. Переместить задачу или скорректировать сроки можно прямо на графике. Если нужно узнать детальную информацию о задаче, пользователь может открыть ее карточку напрямую с диаграммы.

Планирование
Этот формат упорядочивает задачи по папкам. В системе есть стандартный набор папок: по датам, на контроле, завершенные. Также можно добавить собственные папки, например, «Личное». Это помогает избавиться от хаоса, сфокусироваться на конкретном блоке работ и быстро найти нужное поручение.

Канбан-доска
Канбан-доска наглядно показывает, на каком этапе находится каждая задача. Руководитель видит общую картину: какие поручения в работе, где возникла пауза и как распределена нагрузка по сотрудникам. А команде канбан помогает планировать день, расставлять приоритеты и не терять фокус на ключевых задачах.

Список
Список показывает задачи в виде таблицы и отображает ключевые параметры, например, этап и ответственного. Это позволяет быстро находить «горящие» задачи, оценивать загрузку команды и принимать решения.
В списке можно провести массовое редактирование: изменить дедлайны, переназначить исполнителей. Также есть экспорт отчетов для клиента или руководителя.

Календарь
Календарное отображение подходит для планирования работы по дням, неделям и месяцам. Задачи представлены в виде временных блоков. Такой формат помогает равномерно распределять нагрузку и не допускать пересечений в расписании.

Регулярные задачи
Программа Аспро.Cloud сама создает повторяющиеся поручения. Достаточно один раз подготовить шаблон: добавить описание поручения и настроить периодичность. Благодаря этому регулярные задачи на отчеты, сверки и проверки появляются вовремя — независимо от командировок или отпусков руководителя.

Проекты
Аспро.Cloud помогает управлять проектами на всех этапах: от постановки поручений до контроля финансов.
Карточка проекта
В карточке собрана вся ключевая информация по проекту:
- Общие — в этом разделе можно собрать все сведения о проекте: данные клиента, ключевые даты, комментарии сотрудников, а также финансовые показатели.
- Задачи — здесь хранятся все поручения по проекту, доступно отображение в виде канбан-доски, списком и по ответственному.
- Документы — здесь хранятся договоры, отчеты и счета, чтобы команда имела к ним быстрый доступ.
- События — сюда подтягиваются все связанные с проектом встречи и созвоны.
- Заметки — в этом разделе команда может сохранять важные детали, идеи и комментарии, которые нужны для работы над проектом.
- Время — здесь сохраняются данные из тайм-трекера, которые помогают руководителю учесть трудозатраты и оценить эффективность работы команды.
Такое построение карточки позволяет видеть общую картину по проекту, быстро находить нужные данные и принимать верные управленческие решения.

Диаграмма Ганта
Диаграмма делает проект наглядным: показывает сроки, связи между задачами и общий прогресс. Благодаря этому руководитель видит, какие этапы идут по плану, а где есть риски задержек. Задачи и сроки можно изменять прямо на диаграмме, без перехода в другие разделы.

Бюджет проектов
Инструмент помогает рассчитать доходы, расходы и прибыль, определить рентабельность и следить за платежами на каждом этапе работы.

После начала работы данные можно добавлять вручную. Также система может автоматически подтягивать платежи, если подключить систему с банковскими сервисами. Руководитель получает полную финансовую картину без ручных расчетов.
Финансы
Финансовый модуль Аспро.Cloud отображает полную картину финансового состояния компании. Все показатели собраны в одном модуле: от движения средств до рентабельности.
Интеграция с банками
К Аспро.Cloud можно подключить любой банк. Так система получает всю информацию по платежам, распределяет платежи по статьям учета и формирует отчеты. А фильтры помогают оперативно отыскать нужную транзакцию и получить подробную информацию по ней.

Денежный поток
Отчет показывает, как двигаются деньги внутри компании. Руководитель может увидеть динамику по проектам, видам деятельности и статьям учета. А если вы работаете с несколькими валютами, Аспро.Cloud автоматически пересчитает курсовую разницу.

Прибыли и убытки
Отчет помогает оценить финансовую устойчивость компании. В нем отображаются ключевые показатели: валовая, маржинальная и чистая прибыль. Они помогают контролировать рентабельность и вовремя корректировать стратегию.

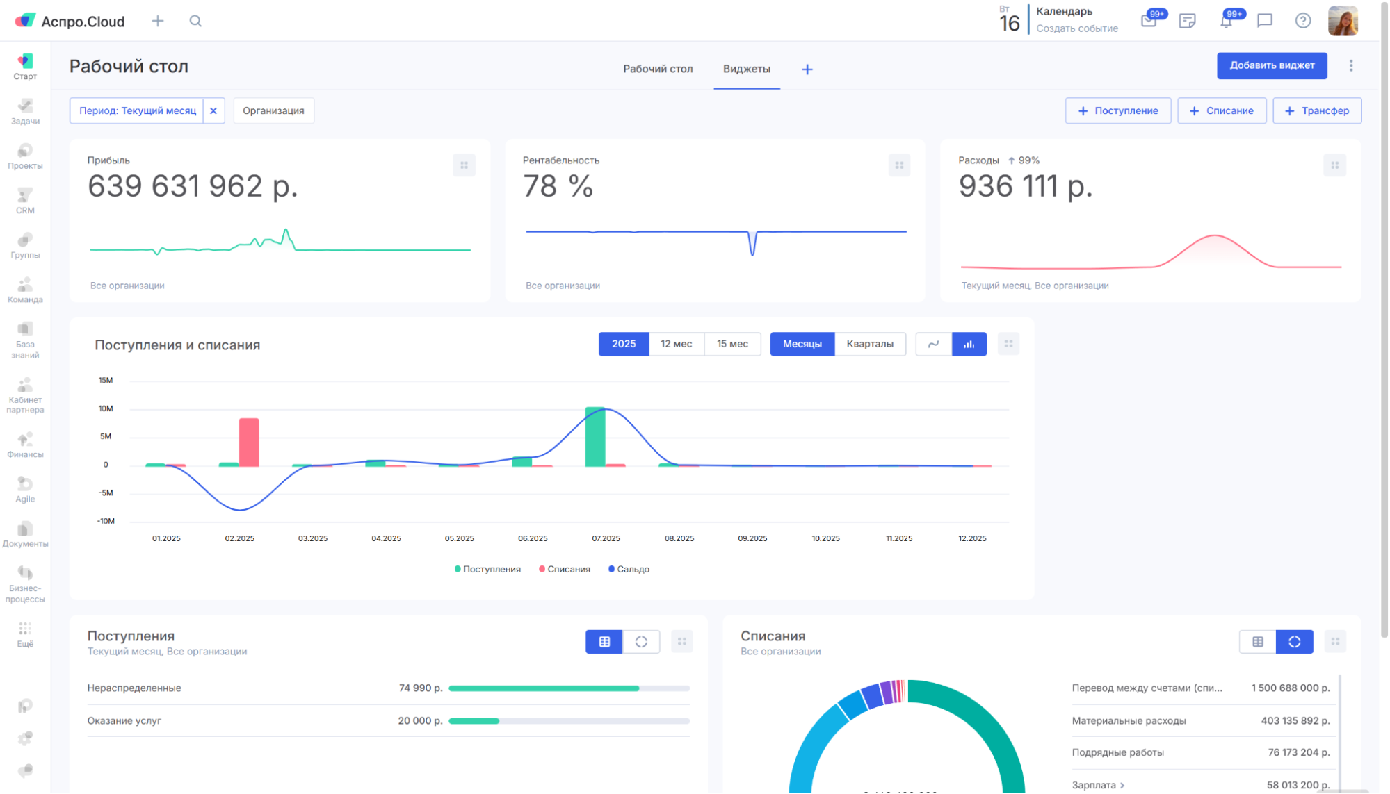
Виджеты
Чтобы ежедневно контролировать финансовое состояние бизнеса, в Аспро.Cloud предусмотрены виджеты. Пользователь может вывести нужные показатели прямо на рабочий стол. Каждый виджет можно настроить под свои нужды — выбрать определенный период, организацию или направление деятельности.

Складской учет
Модуль складского учета в Аспро.Cloud помогает контролировать количество товаров и их движение по всем складам. Руководитель видит остатки в режиме реального времени и может оперативно пополнять запасы.

Из сделки можно сформировать счет за несколько секунд и сразу отправить его по электронной почте или в мессенджер. Все данные подтягиваются автоматически.

Условия тестирования и тарифы
При регистрации вы получаете бесплатный тестовый период на 14 дней с максимальный тарифом. Поэтому вы сможете спокойно протестировать систему и принять взвешенное решение о покупке.
Также в системе есть бесплатный тариф. Он подходит для базовой работы со сделками и задачами и рассчитан на команду до 5 человек.
Также есть 4 платных тарифа, которые отличаются набором возможностей и количеством пользователей. Минимальная стоимость — от 2090 ₽/мес.
Тарифы актуальны на октябрь 2025 года.
Выводы
Аспро.Cloud — это комплексное решение для бизнеса, где все необходимые инструменты объединены на одной платформе. Информация не теряется и всегда остается актуальной. Поэтому команда всегда работает на одной волне.
Платформа проста в освоении и не требует длительного внедрения — вы сможете начать работу сразу после регистрации.