BillogicPlatform — современная биллинговая платформа для комплексной автоматизации подписочного бизнеса, управляемых услуг и партнерского канала продаж.
Биллинговая система BillogicPlatform создавалась на протяжении более 10 лет и успешно применялась в структуре группы компаний Softline для реализации подписочных моделей продаж в 25 странах мира. В августе 2024 года данная биллинговая платформа была включена в экосистему «Инферит», что сделало её доступной для широкого круга российских заказчиков.


Средства развития цифровых продаж
Публичная торговая витрина с структурированным каталогом услуг и подробными описаниями продуктов. Система электронных заказов с поддержкой скидочных программ, промокодов и индивидуальных рекомендаций.

Персонализация пользовательского интерфейса
Комплексная настройка брендинга: собственный домен, корпоративная символика, иконки, метаданные страниц, структура навигации и фирменная цветовая палитра. Возможность интеграции с корпоративными системами аутентификации (SSO).
Средства автоматизации взаиморасчетов в партнерами
Формирование многоуровневых реселлерских цепочек, специализированный функционал «Портал партнеров».
Развитая система управления доступом
Детальное разграничение полномочий между пользовательскими группами и индивидуальными учетными записями с возможностью тонкой настройки прав.
Изолированные операционные сегменты
В пределах единой инсталляции биллинговой платформы обеспечивается функционирование независимых сегментов с уникальными параметрами и пользовательской базой. Возможна сегментация по географическому принципу, продуктовым линейкам, клиентским категориям и прочим критериям.
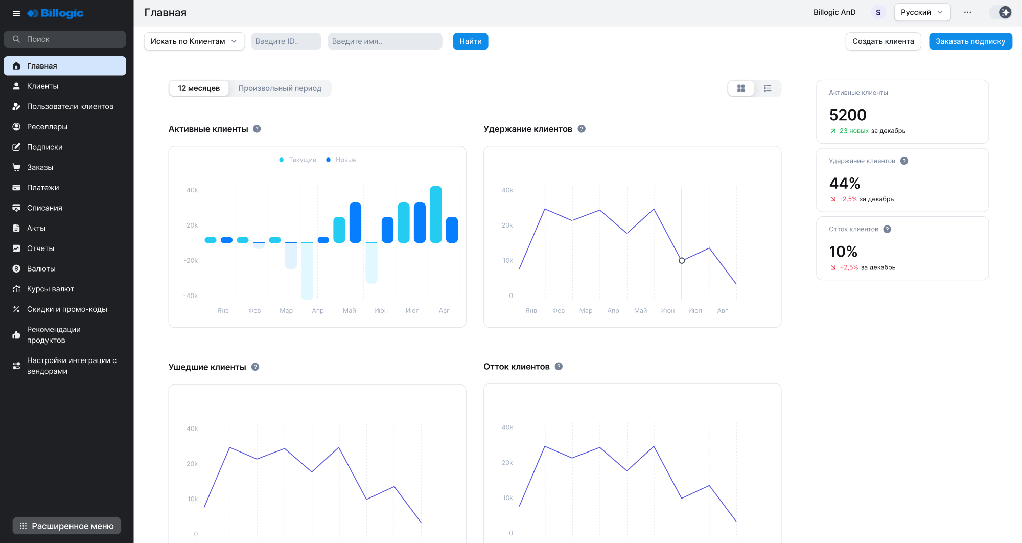
Центральная консоль управления подписочной деятельностью
Единая точка контроля продуктового каталога, параметров биллинга, клиентских учетных записей и активных подписок. Мониторинг состояния подписок и календаря продлений, установка персональных тарифов и специальных условий. Контроль ресурсной базы подписок, конфигурация валютных настроек, налогового учета, схем и графиков оплат. Инструментарий клиентской сегментации, настройка уведомлений и льготных периодов.

Система аудита операционной деятельности
Полная фиксация всех операций по изменению данных в детализированном журнале действий.
Готовые интеграционные решения
Предустановленные подключения к поставщикам программных продуктов и внешним сервисам, включая платежные процессинговые системы и отраслевые решения.
Оптимизируйте операционные процессы вашего бизнеса с BillogicPlatform!
Готовы к внедрению передовой автоматизации подписочных процессов? Оставьте заявку на демонстрацию возможностей нашей биллинговой платформы на официаотном сайте.
Пока нет ни одного отзыва о продукте BillogicPlatform